当前位置:首页 > 20 > 正文

蓝狮娱乐注册:苏州市信息中心:统一运维平台落地,嘉为蓝鲸助力市级政府数字化转型!

  • 20
  • 2024-06-16 07:12:32
  • 40
摘要: 一、转型新态势,业务新要求 《苏州市“十四五”数字政府建设发展规划》 指出数字政府将以新一代信息技术为支撑,以数字化转型为驱动,...

一、转型新态势,业务新要求

《苏州市“十四五”数字政府建设发展规划》 指出数字政府将以新一代信息技术为支撑,以数字化转型为驱动,以业务流程再造为核心,以数据高质量赋能为主线,以一体化服务感知为导向,重塑政务信息化业务架构、技术架构、组织架构和网络架构,构建政民互动新机制、政府治理新模式、政府作业新形态。

《江苏省电子政务外网运维平台接口与数据对接规范》 中也提出要定期向省级平台报送资产数据、性能数据与告警数据,覆盖硬件以及软件。

为积极践行国家省委、省政府规划,同时实现信息化管理水平的跨越式发展,苏州市信息中心决定全面推动单位工作质量、效率与动力的变革,在信息化体系上建立统一运维运营管理体系,护航业务快速及稳定发展,实现技术与业务的快速融合。

二、统一运维平台建设,支撑业务闭环体系

由于历史原因,苏州市信息中心的运维工作主要依靠零散的工具和自开发脚本支撑,传统运维停留在被动支撑阶段,经常遇到以下问题:

·运维资源种类繁多,无法统一监管并实现运维数据报送。

·业务系统数量庞大,未能构建“可观、可管、可控”的运行监管机制。

·停留在手工运维阶段,数字化转型下难以支撑大规模运维。

·流程管理停留在纸质工单流转阶段,效果低,难以考量工单处置效果。

·省级平台运维数据报送要求紧急,内容多,时间赶。

在进行深入的背景分析与路线规划后,苏州市信息中心决定引入嘉为蓝鲸统一运维平台,依托于“腾讯蓝鲸Paas平台先进技术支撑”和“嘉为20+年运维实践经验”这两大得天独厚的优势,有效提升IT运维效率,改变运维被动式响应的困境,实现IT运维转型升级。

针对苏州市信息中心的IT现状与运维工具情况,嘉为团队做了如下规划:

1、构建数字化运维底座,持续保障业务稳定性

通过构建数字化运维底座,一站式管理场景化运维应用,实现数据互通、工具互通与流程拉通,用户可根据账号所赋权的模块完成相关运维操作。

蓝狮娱乐注册:苏州市信息中心:统一运维平台落地,嘉为蓝鲸助力市级政府数字化转型!

▲  使用账号密码进行登录,一站式访问运维平台

蓝狮娱乐注册:苏州市信息中心:统一运维平台落地,嘉为蓝鲸助力市级政府数字化转型!

▲  场景化运维应用,满足日常运维管理工作

打通用户管理系统,支持单个用户、用户组、组织架构等不同级别的授权,用户可根据账号所赋权的模块完成相关运维操作,同时支持用户自助申请或管理员主动授权等多种授权模式,提供实例、实例属性级别的权限控制粒度,满足多层级的组织架构管理。

蓝狮娱乐注册:苏州市信息中心:统一运维平台落地,嘉为蓝鲸助力市级政府数字化转型!

▲  用户分级管理与权限授权

蓝狮娱乐注册:苏州市信息中心:统一运维平台落地,嘉为蓝鲸助力市级政府数字化转型!

▲  支持细颗粒度权限配置与申请

2、构建一体化管控能力,跨区域管控资源

通过一套数字化运维底座,实现跨数据中心,跨网络区域资源的统一管理,全局把控资源,覆盖监控告警(监)、资产管理(管)、运维流程(流)、数字运营(营)等多种能力:

1)监:构建对硬件设备及主机的可观测能力

通过拨测方式监控Web应用可用性;拨测任务和节点管理;支持拨测任务的增删改,支持HTTP/HTTPS(GET/POST),TCP,UDP协议;支持自定义脚本、JMX、Exporter、DataDog多种扩展监控手段扩增监控范围;支持自定义告警策略,包括自定义告警触发条件、通知方式(含短信快速通知)、检测算法、收敛规则内容。

实现对Windows、Linux的性能监控,以及对路由器、交换机、安全设备的监控能力,并可根据网络设备之间的访问情况绘制网络拓扑图。

蓝狮娱乐注册:苏州市信息中心:统一运维平台落地,嘉为蓝鲸助力市级政府数字化转型!

▲  IT资源全面监控

2)管:梳理数据中心可用资源,统一记录基础配置信息

数字化形态下,采用业务系统视角进行资源配置信息的集中管理,并提供给监控告警、流程工单、数据展示等模块进行数据调用。

同时通过模型管理功能,将实际场景下的基础软硬件设施与资源进行映射,并将对应的实例数据管理到系统中,支持自定义模型种类及字段,并支持对模型进行增、删、改、查。

平台内可逐条&批量对资源配置数据进行新增和编辑操作,支持多种方式的查询、导入导出,包括单项配置信息手动管理、表格批量导入导出、第三方同步,同时提供丰富的API供第三方系统消费。

蓝狮娱乐注册:苏州市信息中心:统一运维平台落地,嘉为蓝鲸助力市级政府数字化转型!

▲  数字化建模,映射数据中心基础软硬件设施与资源

蓝狮娱乐注册:苏州市信息中心:统一运维平台落地,嘉为蓝鲸助力市级政府数字化转型!

▲  全面管理交换机、路由器和安全设备,支撑监控告警

3)流:电子化工单敏捷响应运维管理需求

建设ITSM工单管理系统,提供流程编排引擎,支持无代码、可视化流程设计,支持串行、条件分支、并行分支、会签节点,支持基于规则定义触发动作。

普通用户角色可按需提交服务工单,并全程可视直观了解服务处理进展,感知服务流转情况,审批角色用户可以使用同一工具行使审批权限,而管理角色用户可以全盘了解服务运营数据,定期统计,衡量服务工作质量。

蓝狮娱乐注册:苏州市信息中心:统一运维平台落地,嘉为蓝鲸助力市级政府数字化转型!

▲  采用现代化编排引擎,敏捷响应服务管理需求

蓝狮娱乐注册:苏州市信息中心:统一运维平台落地,嘉为蓝鲸助力市级政府数字化转型!

▲  处理进度可视化,直观感知当前流转情况

蓝狮娱乐注册:苏州市信息中心:统一运维平台落地,嘉为蓝鲸助力市级政府数字化转型!

▲  直观呈现服务流程报表

4)营:构建区县-本级-省级运维数据报送通路

建设数据上报通路,定期将资源数据、性能数据、告警数据上报省级平台,同时收集来自区县的资产数据、性能数据与告警数据,掌握全局。

蓝狮娱乐注册:苏州市信息中心:统一运维平台落地,嘉为蓝鲸助力市级政府数字化转型!

▲  定期上报升级平台

蓝狮娱乐注册:苏州市信息中心:统一运维平台落地,嘉为蓝鲸助力市级政府数字化转型!

▲  汇聚与管理地市报送的告警数据

3、放眼未来,持续赋能

为应对新增运维需求,依托同一个底座进行灵活扩增,是目前最先进、最具创新力的运维治理模式,蓝鲸平台为苏州市信息中心后续的智能化转型提供了技术基座,同时提供前后端开发框架、统一的用户认证、应用鉴权、请求转发、日志记录等功能,满足持续发展过程中所产生的新需求。

除此之外,还提供统一的API 网关管理能力,以及本地开发环境、测试环境、正式环境三类运维开发环境,赋能转型新未来。

蓝狮娱乐注册:苏州市信息中心:统一运维平台落地,嘉为蓝鲸助力市级政府数字化转型!

▲  提供前后端开发框架,满足运维应用开发

蓝狮娱乐注册:苏州市信息中心:统一运维平台落地,嘉为蓝鲸助力市级政府数字化转型!

▲  完善的开发说明及开发指引

三、成效斐然,深化转型

1、场景一体化融合,实现一站式运维管理

通过构建涵盖资源管理、运维监控、运维管理、敏捷运维与分析展示于一体的运维平台,对苏州市信息系统所涉各类运维资源的管控,打造“可观、可管、可控”的运行监管能力,实现真正意义上的一站式运维管理。

蓝狮娱乐注册:苏州市信息中心:统一运维平台落地,嘉为蓝鲸助力市级政府数字化转型!

▲  嘉为蓝鲸统一运维平台架构图

嘉为蓝鲸统一运维平台的落地,有效支撑起苏州市十四五数字化转型过程,需要构建稳固护航支撑平台的需求,满足省级运维平台运维数据报送要求,打通了“省级-市级”数据报送通道,为后续实现全面数字化转型储备核心技术。

2、资产可视化:基于CMDB资产纳管,让IT资产盘点更精准

通过CMDB线上资产管理替代表格管理,资产更清晰,实现了对硬件资源及配置信息的统一存储与管理,并与集中资源管理(软件资源)模块协同联动,以业务应用视角组织与管理硬件资源、软件资源与应用资源。

蓝狮娱乐注册:苏州市信息中心:统一运维平台落地,嘉为蓝鲸助力市级政府数字化转型!

▲  资产盘点&数据消费盘点更精准

目前管理了信息中心100+台交换机和路由器的设备资产信息,用于统一管理和提供数据给其他产品消费。 

同时管理了信息中心50+台安全设备的资产信息,用于统一管理和提供数据给其他产品消费业务,然后以业务为单位来对各个厅委办单位的系统和主机进行管理,录入了800+个系统信息,提供给监控、可视化大屏等系统消费,后续将会结合工单使用。

主机方面录入4000+台主机,提供给监控平台、作业平台等系统进行数据消费。

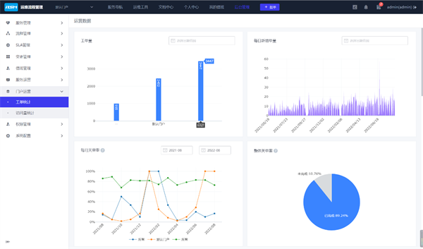
3、流程线上化:基于ITSM,提升人员效能,降低管理成本

通过ITSM流程协同能力替代人工协同提升服务SLA,自运行上线以来,共产生了3400+条工单,涵盖服务器资源申请、vpn和堡垒机账号申请、端口开通申请等25个流程,减少了纸质化和邮件操作,方便统计各单位资源申请情况、各运维部门工作量等,提高了运维服务的效率。

蓝狮娱乐注册:苏州市信息中心:统一运维平台落地,嘉为蓝鲸助力市级政府数字化转型!

▲  ITSM流程协同

4、监控联动CMDB/ITSM,实行故障事件的闭环管理

通过告警事件管理,围绕故障事件闭环提升业务连续性,同时融合已有系统监控数据,扩展监控范围和指标,覆盖核心设备的运行监控,帮助运维人员快速定位故障,迅速恢复系统的健康状态。对接短信平台,实现所有系统告警统一通知,及时提醒运维人员处理系统问题,保障业务稳定运行。

蓝狮娱乐注册:苏州市信息中心:统一运维平台落地,嘉为蓝鲸助力市级政府数字化转型!

▲  CMDB/ITSM/监控联动,实现故障闭环管理

上线后,分阶段完成硬件监控、云监控、组件监控多维告警接入,实现集中管理和事件收敛,总告警数2.2W+条。

同时基于CMDB配置数据及关联关系,实现告警有效收敛,有效告警8300条,收敛率可达62%,基于统一告警事件联动ITSM发起事件单闭环管理,将故障从出现到处理的时长缩短至30mins以内。

蓝狮娱乐注册:苏州市信息中心:统一运维平台落地,嘉为蓝鲸助力市级政府数字化转型!

▲  统一告警中心

四、未来展望,迈向智能

本次统一运维平台的落地,实现对苏州市信息中心多个数据中心的统管,对硬件、软件、应用系统多种类资源的运行提供保障,同时实现了对运维工作的“可观、可管、可控”,助力政府信息化业务系统稳定运行,实现数字化转型。

嘉为蓝鲸十分荣幸能够为苏州市信息中心的转型之路添砖加瓦,在未来,嘉为也将持续加强与苏州市信息中心的合作,不断优化产品能力,以科技之力助力企业运营更智能。研运至简,创新无限!

发表评论